After almost 3 years of work, I’ve finally managed to get this project stable enough to release an alpha version!
I’m proud to present Managarr - A TUI and CLI for managing your Servarr instances! At the moment, the alpha version only supports Radarr.
Not all features are implemented for the alpha version, like managing quality profiles or quality definitions, etc.
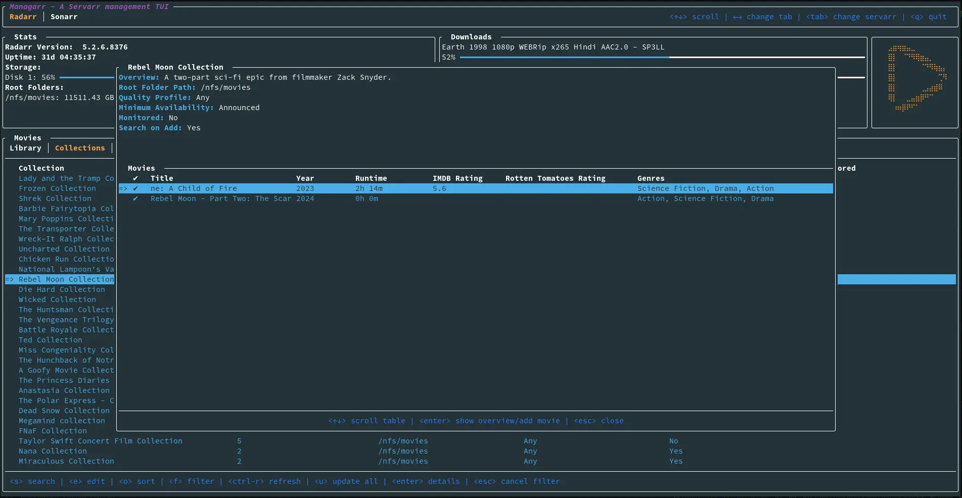
Here’s some screenshots of the TUI:

Additionally, you can use it as a CLI for Radarr; For example, to search for a new film:
managarr radarr search-new-movie --query "star wars"
Or you can add a new movie by its TMDB ID:
managarr radarr add movie --tmdb-id 1895 --root-folder-path /nfs/movies --quality-profile-id 1
All features available in the TUI are also available via the CLI.


All these companies do is make it easier to use wireguard, if you’re so afraid of them just use wireguard yourself, you’ll get the same effect
This is not really correct. Those companies take complete control of the secret keys. And no, it is not the same effect when you use tailscale compared to wireguard cause of various reasons. CGNAT, no port forwarding, funnels etc.